| Разработчики: | VMware |
| Дата последнего релиза: | 2022/07/01 |
| Технологии: | Network Health Monitoring - Мониторинг сети или управление здоровьем-производительностью ИТ-Инфраструктуры |
Содержание |
2022
vRealize Network Insight 6.7
Компания VMware объявила о скором выпуске обновленной версии решения vRealize Network Insight 6.7, предназначенного для мониторинга и защиты сетевой инфраструктуры виртуальной среды на уровне приложений в онпремизном и облачном дата-центре. Об этом стало известно 6 июля 2022 года.
В vRealize Network Insight 6.7 появилось:
- Поддержка протокола IPv6 для обнаружения приложений, а также видимость потоков трафика IPv6 для Center и NSX
- Мониторинг сетевого взаимодействия и траблшутинг компонентов VMware HCX
- Функции Assurance and Verification для сетевых визуализаций Cisco ACI Network Map. Теперь там отображаются Cisco Endpoint Groups (EPG), HSRP, контракты и другие элементы
- Улучшения в дэшбордах Federation в части NSX Advanced Load Balancer (Avi) для пользователей SaaS-подписки vRealize Network Insight Universal
- Повышение информативности для сетевых потоков NSX-T для identity-based аутентификации и метрик CPU core usage на устройствах NSX-T Edge Node CPU
- метрики интерфейсов роутеров NSX-T Transport Node
- Метрики пакетов uRPF для портов VMware NSX-T и Cisco ASR 1000
- Обновились обучающие материалы по продукту, включая внутренний туториал для планирования безопасности приложений и организации траблшутинга сети[1].
vRealize Network Insight 6.6
14 апреля 2022 года компания VMware объявила о выпуске решения vRealize Network Insight 6.6 (vRNI), предназначенного для мониторинга и защиты сетевой инфраструктуры виртуальной среды на уровне приложений в онпремизном и облачном датацентре.
По информации компании, в vRNI 6.6 появилось следующее:
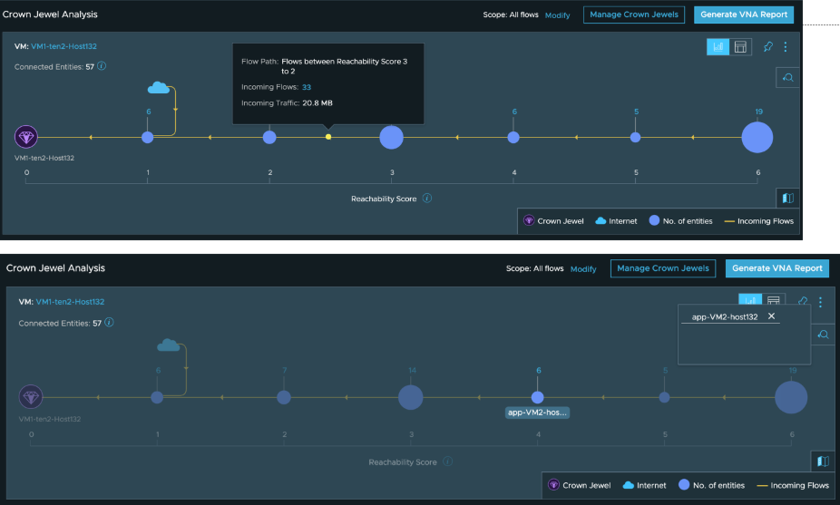
Аналитика "Crown Jewels"
Теперь в vRNI есть возможность сфокусироваться на объектах Crown Jewels, то есть наиболее критичных виртуальных машинах, физических IP и т.п. в мультиоблачной гибридной инфраструктуре. В «Т1» — большое укрупнение. TAdviser составил карту активов холдинга
В раздел Crown Jewels можно добавить любой объект из консоли:
Для объекта можно определить степень анализа (Scope) и длительность анализируемого промежутка (Duration):
После этого можно запустить анализ, результаты которого дадут верхнеуровневую картину всех связанных сущностей, степень доступности, входящие потоки и их природу (внутренние или интернет-трафик):
Дальше можно сфокусироваться на отдельной сущности, чтобы узнать как ее состояние влияет на доступность, а также можно отследить потоки между сущностями на базе очков доступности:
Ну и можно экспортировать отчет Crown Jewels Analysis в формат PDF, который будет содержать список всех связанных сущностей и рекомендованные правила сетевых экранов для защиты этих объектов.
Изменения балансировщиков и взаимодействия приложений
Балансировщики ставятся перед приложениями, и важно наблюдать их в совокупности, с точки зрения безопасности и доступности. Ранее мониторинг балансировщиков и приложений был доступен по отдельности, теперь же есть комплексное представление этой конфигурации:
Также информация о балансировщиках доступна из дэшборда приложений:
На дэшборде приложений информация обновляется в реальном времени, а балансировщики обнаруживаются автоматически.
Пользователь может определить, какие ярусы приложений обслуживаются балансировщиками, а также увидеть соединения между этими компонентами. На картинке ниже виден ярус web tier для приложения, который обслуживается балансировщиком, а когда пользователь кликает на соответствующее соединение, то он получает полную информацию о том, как настроен балансировщик и его операционный статус.
Пакетное изменение источников данных
Теперь для источников данных есть пакетные действия, которые оптимизируют ручные процедуры. Можно обновить учетные данные, временно отключить сбор данных или выполнить какую-либо другую операцию, например, изменить интервал сбора метрик.
Функции Network Assurance и Verification Updates
Теперь в vRNI 6.6 есть поддержка архитектур Cisco UCS и Cisco FEX в представлении Assurance and Verification Network. Это дает детализацию инфраструктуры UCS на уровне путей Layer 2/Layer 3 и соединений. Вот пример отображения топологии блейд-серверов USC на шасси 5108 с показом всех соединений блейдов в FEX, а также интерконнектов между фабриками:
Также есть возможность замапить пути от устройства к устройству или от ВМ к ВМ:
Также для сетевых карт была добавлена поддержка объектов NSX Bare Metal Edges. Вот пример отображения соединений между NSX Bare Metal Edges и TOR-коммутатором, где показаны все возможные пути трафика, включая заблокированные пути:
Прочие изменения
- Поддержка топологий Arista BGP-EVPN
- Обновленная локация для облака vRealize Network Insight Cloud и vRealize Network Insight Universal - Mumbai, India
- Виртуальные модули Platform и Collector теперь поддерживают Secure NTP
- Метрика active sessions, показывающая, сколько сессий идет в рамках потока
- Был обновлен компонент Databus, который теперь поддерживает фильтры для подписчиков на метрики
vRealize Network Insight Universal
2 марта 2022 года стало известно, что компания VMware на анонсировала доступность решения vRealize Network Insight Universal, представляющего собой комплекс средств по мониторингу сетевого окружения и аналитике в экосистеме продуктов NSX, NSX Advanced Load Balancer, vCenter / vSphere, VMware SD-WAN, а также сторонних решений по обеспечению сетевого взаимодействия и защиты виртуальных сред.
vRNI Universal доступен для пользователей, начиная с версии vRNI 6.5. vRealize Network Insight в онпремизной и Cloud-версии использует алгоритмы машинного обучения для поддержки миграций из собственных датацентров в облачные и мониторинга процессов сетевой активности.
Облачная версия vRNI обеспечивает мониторинг публичных облачных сред AWS и Azure, а также решений на базе технологии VMware Cloud, таких как VMware Cloud on AWS, Azure VMware Solution, Google Cloud VMware Engine, Oracle Cloud VMware Solution, VMware Cloud on Dell EMC и публичные облака сервис-провайдеров VSPP, у которых vRNI также мониторит сетевое оборудование, такое как маршрутизаторы, балансировщики, фаерволы, коммутаторы и многое другое.
Дэшборд vRealize Network Insight Universal обеспечивает единую точку контроля над инстансами в разных датацентрах:
Средства Federated Network Analytics позволяют администраторам в одном дэшборде контролировать собственный датацентр совместно с различными SaaS-сервисами, размещенными по всему миру. Федерация позволяет объединить датацентры шифрованным каналом и видеть все алерты и элементы, которые были добавлены или удалены за прошедшие 24 часа.
Также администратор может видеть состояние окружения и движение трафика между географическими точками, где расположены инстансы. Можно переключаться между списком или наглядным представлением в виде карты, где администратор может выбрать нужный инстанс и уже там более детально проводить траблшутинг сетевого окружения. Есть функции и по делегированию возможностей работы с Federated Network Analytics другим пользователям организации.
vRealize Network Universal использует vRealize Cloud Subscription Manager для управления лицензиями vRNI как SaaS-продукта.[2]
Примечания
Подрядчики-лидеры по количеству проектов
Данные не найдены




